Kubernetes 리소스 모니터링 (3) - Prometheus & Grafana 연동
이번 시간에는 Prometheus에서 수집한 지표를 Grafana를 사용해 시각화 하는 방법에 대해 알아보도록 하겠습니다.
관련 글
- Kubernetes 리소스 모니터링 (1) - Prometheus
- Kubernetes 리소스 모니터링 (2) - Grafana
- Kubernetes 리소스 모니터링 (3) - Prometheus & Grafana 연동 (현재 글)
- Kubernetes 리소스 모니터링 (4) - Prometheus & Thanos 연동
1. Data Source 추가
이전에 변경한 비밀번호를 사용해 Grafana에 접속한 뒤, 메인 화면에 보이는 DATA SOURCES에서 Add your first data source를 클릭합니다.
Prometheus 메트릭을 Data Source로 사용할 예정이니 Prometheus를 클릭합니다.
Kubernetes FQDN을 통해 Prometheus 도메인 이름을 추가하여 설정합니다.
(namespace:monitoring, service:prometheus-server)
FQDN:http://prometheus-server.monitoring.svc.cluster.local:9090
Authentication과 TLS 세팅 등의 설정이 필요한 경우 설정해 준 뒤 페이지 하단의 Save & test를 눌러 접속이 가능한지 확인합니다.
2. Data Source 확인 및 Import DashBoard
좌측 상단의 메뉴를 클릭 한 뒤, Connections > Data sources에 들어가 prometheus를 확인합니다.
좌측 상단의 Dashboards 메뉴에서, Create dashboard를 클릭합니다.
Import dashboard를 클릭하고 Import Dashboard에 마음에 드는 URL이나 ID를 입력한 뒤, Load 버튼을 클릭합니다.
https://grafana.com/grafana/dashboards/
위의 사이트에서 대시보드를 찾아볼 수 있습니다.
Data Source가 방금 추가한 Prometheus로 되어있는지 확인한 뒤, Import 버튼을 클릭합니다.
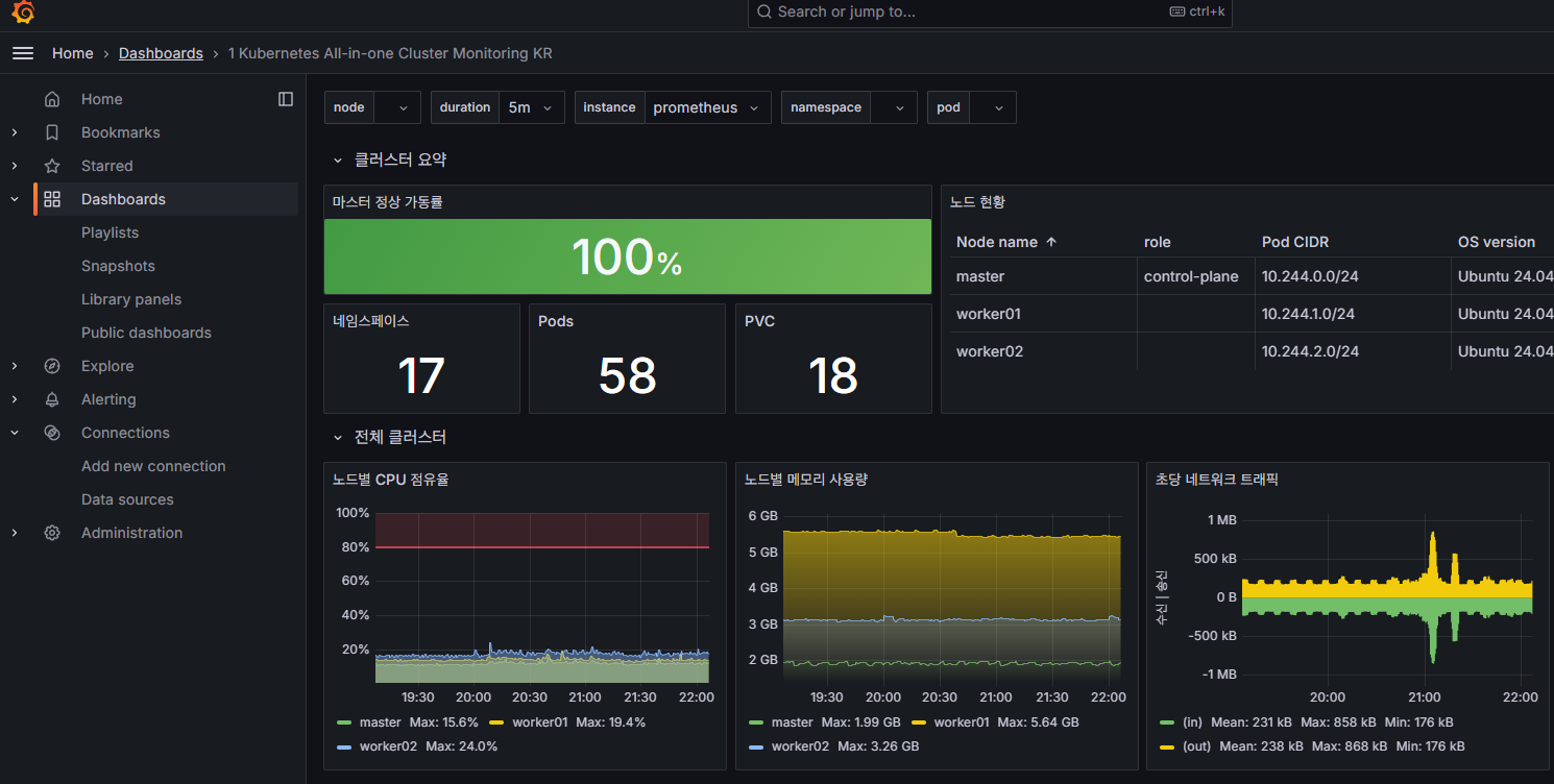
3. Grafana DashBoard 확인
추가한 Dashboard를 통해 Prometheus를 통해 수집된 Kubernetes 리소스를 확인할 수 있습니다.
궁금하신 점이나 추가해야 할 부분은 댓글이나 아래의 링크를 통해 문의해주세요.
Written with KKamJi










