InfluxDB Migration 1.x to 1.x
Legacy EC2 Instance에 설치되어 있는 InfluxDB 1.x를 새로운 EC2 Instance로 마이그레이션 하는 방법에 대해 정리해보았습니다.
1. Environment
- EC2 Instance(t2.micro) 2대
influxdb-1(Old) ip:10.0.1.129influxdb-2(New) ip:10.0.1.67
influxdb v1.11.8
2. InfluxDB, TSDB란?
InfluxDB는 시계열(TS, Time-Series) 데이터에 특화된 오픈소스 데이터베이스입니다. 시계열 데이터는 센서, 모니터링, 로그 등 시간축을 따라 들어오는 연속적·대량 데이터를 다루는 데 최적화된 구조를 갖춥니다. 이러한 TSDB(Time-Series Database)는 시간 정보를 핵심 인덱스로 사용해 빠른 수집·보관·분석이 가능하며, InfluxDB 역시 Measurement·Tag·Field·Time 구성을 통해 고속 쓰기와 효율적 조회를 지원합니다.
InfluxDB는 DevOps 모니터링(서버 CPU, 메모리 지표)이나 IoT 센서, 주가·환율 같은 금융 데이터 등 폭넓은 시나리오에 활용될 수 있습니다. Retention Policy로 오래된 데이터를 자동 정리하여 스토리지 사용을 조절하고, Telegraf·Grafana 등과 연동해 실시간 대시보드도 쉽게 구성할 수 있어 인프라 및 애플리케이션 모니터링에 적합합니다.
3. Export 데이터에서 Line Protocol과 Export 방식의 차이
InfluxDB 1.x 버전에서 데이터를 내보낼 때는 크게 두 가지 접근 방식을 사용할 수 있습니다.
3.1. 1) Line Protocol 기반 Export
influx_inspect export -lponly 옵션이나, SELECT 결과를 직접 Line Protocol로 변환하는 방식입니다.
- 장점: InfluxDB가 이해하는 Native 포맷이므로, timestamp·tag·field 정보를 그대로 보존하여 Import 시 매끄럽습니다.
- 단점: CSV보다 사람이 읽기에는 다소 불편할 수 있습니다.
3.2. 2) CSV 기반 Export
influx -execute "SELECT..." -format csv 명령어로 CSV 파일을 얻을 수 있습니다.
- 장점: 사람이 직관적으로 보기 편하고 엑셀 등 다른 툴에서 확인하기 좋습니다.
- 단점: 직접 Import는 불가능합니다. InfluxDB가 CSV 형식을 바로 파싱하지 못하므로, 중간에 Line Protocol 변환 과정이 필요합니다.
이번 포스팅에서는 Line Protocol 형식으로 마이그레이션하는 스크립트를 활용합니다.
4. 테스트 시나리오
마이그레이션이 정상 동작하는지, 누락 없이 잘 덮어씌울 수 있는지 확인하기 위해 아래와 같은 시나리오로 검증했습니다. Grafana를 사용해 Old Influx와 New Influx를 DataSource를 한 대시보드를 통해 비교 관찰했습니다.
- New Influx(influxdb-2)에서 Measurement를 삭제한 뒤, Old Influx(influxdb-1) Original DB를 Migration
- 특정 Measurement를 인위적으로 삭제하고 다시 가져오면, 정상 복원되는지 확인
- influxdb-2의 특정 구간 데이터를 삭제한 뒤(예: 5시간 전부터 3시간 전 까지), Old -> New 마이그레이션 후 그 구간이 복구되는지 확인
1
influx -database test_db -execute "DELETE FROM test_data WHERE time < now() - 3h AND time > now() - 5h"
- 시간 구간에 구멍을 만든 뒤 스크립트를 실행해 데이터를 복원했습니다.
- Old Influxdb(Influxdb-1)에서 마이그레이션 하려는 데이터의 같은 시간에 New Influxdb(influxdb-2)에 이미 데이터가 존재할 때, 값을 덮어 씌우는지(Overwrite) 여부 확인
- Migration 전, 일부 시간대에 ‘이상한 데이터’를 삽입한 뒤 해당 시간대에 값을 덮어씌운 뒤, 확인
5. 1분 간격 더미 데이터 스크립트
테스트 편의를 위해, 아래 스크립트를 cron에 등록해 Old Influx와 New Influx 양쪽으로 분 단위 데이터를 쌓았습니다.
1
2
3
4
5
6
7
8
9
10
11
12
13
14
#!/bin/bash
# 한국 시간(UTC+9) 시+분 합산으로 데이터 생성
hour=$(TZ="Asia/Seoul" date +"%H")
minute=$(TZ="Asia/Seoul" date +"%M")
sum=$((10#$hour + 10#$minute))
# 1) local influx (old)
curl -i -XPOST "http://localhost:8086/write?db=test_db" \
--data-binary "test_data,location=serverroom value=${sum}"
# 2) remote influx (new)
curl -i -XPOST "http://10.0.1.67:8086/write?db=test_db" \
--data-binary "test_data,location=serverroom value=${sum}"
이 스크립트를 1분마다 실행하면 같은 시점의 데이터가 Old·New에 동시 기록됩니다. 특정 시점에 New DB에서 일부 데이터를 지우거나 덮어쓰고, 마이그레이션을 통해 데이터를 재확인할 수 있습니다.
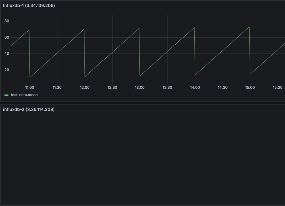
6. New InfluxDB의 Measurement 삭제
Old InfluxDB에서 데이터를 마이그레이션하기 전에 New InfluxDB에 있는 Measurement를 삭제합니다. 아래 명령어로 특정 Measurement를 삭제할 수 있습니다.
1
2
3
4
5
6
7
8
9
10
11
12
13
14
## 현재 Measurement의 데이터 개수 확인
root@ip-10-0-1-67:~# influx -database test_db -execute "SELECT COUNT(*) FROM test_data"
name: test_data
time count_value
---- -----------
0 1225
## 특정 Measurement 삭제
influx -database test_db -execute "DROP MEASUREMENT test_data"
## 삭제 후 데이터 개수 확인
root@ip-10-0-1-67:~# influx -database test_db -execute "DROP MEASUREMENT test_data"
root@ip-10-0-1-67:~# influx -database test_db -execute "SELECT COUNT(*) FROM test_data"
## 결과 없음
6.1. Grafana에서 확인
7. Old InfluxDB에서 데이터 Export 및및 New InfluxDB에 Import
기존 Old InfluxDB에서 데이터를 추출하여 SCP 또는 rsync로 New InfluxDB로 복사한 뒤, influx_inspect export를 통해 Line Protocol 형식으로 Export합니다. 이후 curl을 사용해 New InfluxDB에 데이터를 Import합니다. 아래 스크립트를 사용해 자동화 했습니다.
7.1. 사용 스크립트 설명
아래 스크립트는 Old InfluxDB에서 데이터를 추출(Export)하여 Line Protocol로 변환한 뒤, New InfluxDB에 데이터베이스를 생성하고 Import까지 진행합니다.
1
2
3
4
5
6
7
8
9
10
11
12
13
14
15
16
17
18
19
20
21
22
23
24
25
26
27
28
29
30
31
32
33
34
35
36
37
38
39
40
41
42
43
44
45
46
47
#!/bin/bash
## influxdb_migration.sh
set -e
# 소스 인스턴스의 InfluxDB 데이터 디렉터리 및 WAL 경로 (환경에 맞게 수정)
SOURCE_DATADIR="/var/lib/influxdb/data"
SOURCE_WALDIR="/var/lib/influxdb/wal"
# 대상 인스턴스의 IP 또는 호스트명
TARGET_HOST="10.0.1.67"
echo "=== 데이터베이스 목록 추출 ==="
DATABASES=$(influx -execute "SHOW DATABASES" -format csv | tail -n +2 | tr -d '"' | sed 's/^databases,//')
for DB in $DATABASES; do
# _internal 제외, 빈 문자열 제외
if [[ -z "$DB" || "$DB" == "_internal" ]]; then
continue
fi
echo "=== '$DB' 데이터베이스 데이터 내보내기 ==="
EXPORT_FILE="/tmp/${DB}_export.lp"
CLEAN_FILE="/tmp/${DB}_export_clean.lp"
# Line Protocol로 export
influx_inspect export -database "$DB" \
-datadir "$SOURCE_DATADIR" \
-waldir "$SOURCE_WALDIR" \
-lponly \
-out "$EXPORT_FILE"
echo "=== '$DB'에서 DDL(데이터베이스 생성) 문 제거 ==="
grep -v "^CREATE DATABASE" "$EXPORT_FILE" > "$CLEAN_FILE"
echo "=== 대상 인스턴스에서 '$DB' 데이터베이스 생성 ==="
curl -i -XPOST "http://${TARGET_HOST}:8086/query" \
--data-urlencode "q=CREATE DATABASE $DB" >/dev/null
echo "=== '$DB' 데이터 전송 ==="
curl -i -XPOST "http://${TARGET_HOST}:8086/write?db=${DB}&precision=ns" \
--data-binary @"$CLEAN_FILE"
echo "=== '$DB' 마이그레이션 완료 ==="
done
echo "=== 모든 데이터베이스 마이그레이션 완료 ==="
- SHOW DATABASES로 기존 DB 목록을 받아옵니다.
- influx_inspect export로 각 DB를 Line Protocol 형식으로 추출합니다.
grep -v "^CREATE DATABASE"로 Export 파일 내CREATE DATABASE문을 제거합니다.curl -XPOST를 통해 New InfluxDB에 해당 DB를 생성하고, Line Protocol 데이터를 write합니다.
1
2
3
4
5
6
7
8
9
10
11
12
13
14
15
16
17
18
19
20
21
22
23
24
25
26
27
28
## Old InfluxDB에서 스크립트 실행
root@ip-10-0-1-129:~# bash influxdb_migration.sh
=== 데이터베이스 목록 추출 ===
=== 'test_db' 데이터베이스 데이터 내보내기 ===
writing out wal file data for test_db/autogen...complete.
=== 'test_db'에서 DDL 명령문 제거 (순수 데이터만 추출) ===
=== 대상 인스턴스에서 'test_db' 데이터베이스 생성 ===
% Total % Received % Xferd Average Speed Time Time Time Current
Dload Upload Total Spent Left Speed
100 58 0 33 100 25 7202 5456 --:--:-- --:--:-- --:--:-- 14500
=== 'test_db' 데이터 대상 인스턴스로 전송 ===
HTTP/1.1 204 No Content
Content-Type: application/json
Request-Id: 5a193929-12ed-11f0-8581-02dcd5ada24d
X-Influxdb-Build: OSS
X-Influxdb-Version: v1.11.8
X-Request-Id: 5a193929-12ed-11f0-8581-02dcd5ada24d
Date: Sun, 06 Apr 2025 13:45:07 GMT
=== 'test_db' 마이그레이션 완료 ===
=== 모든 데이터베이스 마이그레이션 완료 ===
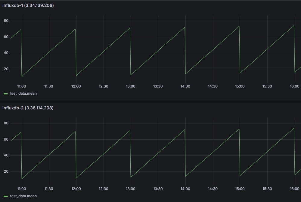
## New InfluxDB에서 데이터 확인
root@ip-10-0-1-67:~# influx -database test_db -execute "SELECT COUNT(*) FROM test_data"
name: test_data
time count_value
---- -----------
0 1233
7.2. Grafana에서 결과 확인
8. Old InfluxDB에서 특정 시간대 데이터 삭제 후 마이그레이션
Old InfluxDB에서 특정 시간대 데이터를 삭제한 뒤, New InfluxDB로 마이그레이션을 진행합니다. 아래 명령어로 특정 시간대 데이터를 삭제할 수 있습니다.
1
2
3
4
5
6
7
8
9
10
11
12
13
## New InfluxDB의 특정 시간대 데이터 확인 ( 현재시간 5시간 이전 ~ 3시간 이전 )
root@ip-10-0-1-67:~# influx -database test_db -execute "SELECT COUNT(*) FROM test_data WHERE time < now() - 3h AND time > now() - 5h"
name: test_data
time count_value
---- -----------
1743929389592826534 120
## New InfluxDB에서 해당 시간데 데이터 삭제
root@ip-10-0-1-67:~# influx -database test_db -execute "DELETE FROM test_data WHERE time < now() - 3h AND time > now() - 5h"
## New InfluxDB에서 삭제된 데이터 확인
root@ip-10-0-1-67:~# influx -database test_db -execute "SELECT COUNT(*) FROM test_data WHERE time < now() - 3h AND time > now() - 5h"
## 결과 없음
8.1. Grafana에서 결과 확인
약 17:00 ~ 20:00 사이의 데이터가 삭제되어 그래프가 흐트러진 것을 확인할 수 있습니다.
이후 Old InfluxDB에서 마이그레이션을 진행하면, New InfluxDB에 해당 시간대 데이터가 복원되어야 합니다.
1
2
3
4
5
6
7
8
9
10
11
12
13
14
15
16
17
18
19
20
21
22
23
24
25
26
27
28
29
30
31
32
33
34
35
36
37
38
39
40
41
## Old InfluxDB에서 마이그레이션 스크립트 실행
root@ip-10-0-1-129:~# bash influxdb_migration.sh
=== 데이터베이스 목록 추출 ===
=== 'test_db' 데이터베이스 데이터 내보내기 ===
writing out wal file data for test_db/autogen...complete.
=== 'test_db'에서 DDL 명령문 제거 (순수 데이터만 추출) ===
=== 대상 인스턴스에서 'test_db' 데이터베이스 생성 ===
% Total % Received % Xferd Average Speed Time Time Time Current
Dload Upload Total Spent Left Speed
100 58 0 33 100 25 7202 5456 --:--:-- --:--:-- --:--:-- 14500
=== 'test_db' 데이터 대상 인스턴스로 전송 ===
HTTP/1.1 204 No Content
Content-Type: application/json
Request-Id: 5a193929-12ed-11f0-8581-02dcd5ada24d
X-Influxdb-Build: OSS
X-Influxdb-Version: v1.11.8
X-Request-Id: 5a193929-12ed-11f0-8581-02dcd5ada24d
Date: Sun, 06 Apr 2025 13:45:07 GMT
=== 'test_db' 마이그레이션 완료 ===
=== 모든 데이터베이스 마이그레이션 완료 ===
root@ip-10-0-1-129:~# bash influxdb_migration.sh
=== 데이터베이스 목록 추출 ===
=== 'test_db' 데이터베이스 데이터 내보내기 ===
writing out wal file data for test_db/autogen...complete.
=== 'test_db'에서 DDL 명령문 제거 (순수 데이터만 추출) ===
=== 대상 인스턴스에서 'test_db' 데이터베이스 생성 ===
% Total % Received % Xferd Average Speed Time Time Time Current
Dload Upload Total Spent Left Speed
100 58 0 33 100 25 15006 11368 --:--:-- --:--:-- --:--:-- 29000
=== 'test_db' 데이터 대상 인스턴스로 전송 ===
HTTP/1.1 204 No Content
Content-Type: application/json
Request-Id: 280bcfaf-12ef-11f0-85b1-02dcd5ada24d
X-Influxdb-Build: OSS
X-Influxdb-Version: v1.11.8
X-Request-Id: 280bcfaf-12ef-11f0-85b1-02dcd5ada24d
Date: Sun, 06 Apr 2025 13:58:02 GMT
=== 'test_db' 마이그레이션 완료 ===
=== 모든 데이터베이스 마이그레이션 완료 ===
8.2. Grafana에서 결과 확인
약 17:00 ~ 20:00 사이의 삭제된 데이터가 복원되어 그래프가 되돌아온 것을 확인할 수 있습니다.
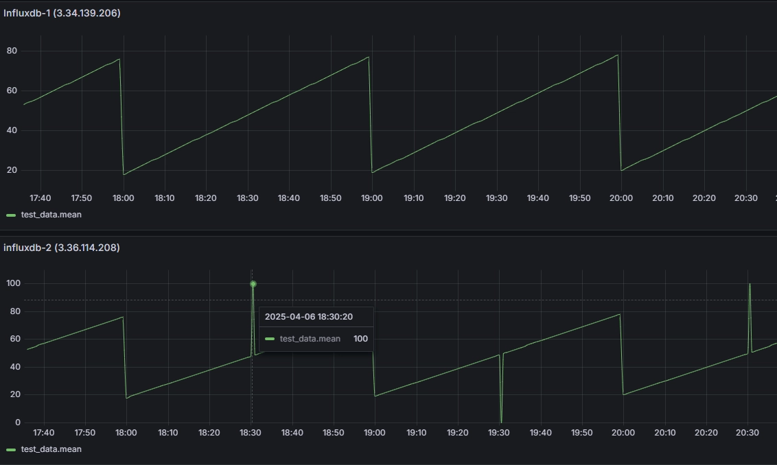
9. Old InfluxDB에서 특정 시간대 데이터 덮어쓰기
Old InfluxDB에서 특정 시간대에 ‘이상한 데이터’를 삽입한 뒤, New InfluxDB로 마이그레이션을 진행합니다.
9.1. 이상한 데이터 삽입 후 마이그레이션
1
2
3
4
5
6
7
8
9
10
11
12
13
14
15
16
17
18
19
20
21
22
23
24
25
26
27
28
29
30
31
32
33
34
35
36
37
38
39
40
41
42
43
44
45
46
47
48
49
50
51
52
53
54
55
56
57
58
59
60
61
62
63
64
65
66
67
68
## New InfluxDB에서 데이터 삭제
root@ip-10-0-1-67:~# influx -database test_db -execute "DELETE FROM test_data"
## New InfluxDB에서 해당 시간대에 이상한 데이터 삽입 (100, 0, 100)
root@ip-10-0-1-67:~# TS1=$(($(date -d '3 hours ago' +%s) * 1000000000))
root@ip-10-0-1-67:~# TS2=$(($(date -d '4 hours ago' +%s) * 1000000000))
root@ip-10-0-1-67:~# TS3=$(($(date -d '5 hours ago' +%s) * 1000000000))
root@ip-10-0-1-67:~# curl -i -XPOST "http://localhost:8086/write?db=test_db" \
--data-binary "test_data,location=serverroom value=100 $TS1"
HTTP/1.1 204 No Content
Content-Type: application/json
Request-Id: c597d158-12f3-11f0-8620-02dcd5ada24d
X-Influxdb-Build: OSS
X-Influxdb-Version: v1.11.8
X-Request-Id: c597d158-12f3-11f0-8620-02dcd5ada24d
Date: Sun, 06 Apr 2025 14:31:04 GMT
root@ip-10-0-1-67:~# curl -i -XPOST "http://localhost:8086/write?db=test_db" \
--data-binary "test_data,location=serverroom value=0 $TS2"
HTTP/1.1 204 No Content
Content-Type: application/json
Request-Id: c7b7aac9-12f3-11f0-8621-02dcd5ada24d
X-Influxdb-Build: OSS
X-Influxdb-Version: v1.11.8
X-Request-Id: c7b7aac9-12f3-11f0-8621-02dcd5ada24d
Date: Sun, 06 Apr 2025 14:31:08 GMT
root@ip-10-0-1-67:~# curl -i -XPOST "http://localhost:8086/write?db=test_db" \
--data-binary "test_data,location=serverroom value=100 $TS3"
HTTP/1.1 204 No Content
Content-Type: application/json
Request-Id: c9f80438-12f3-11f0-8622-02dcd5ada24d
X-Influxdb-Build: OSS
X-Influxdb-Version: v1.11.8
X-Request-Id: c9f80438-12f3-11f0-8622-02dcd5ada24d
Date: Sun, 06 Apr 2025 14:31:12 GMT
## 데이터 확인
root@ip-10-0-1-67:~# influx -database test_db -execute "SELECT * FROM test_data"
name: test_data
time location value
---- -------- -----
1743931839000000000 serverroom 100
1743935436000000000 serverroom 0
1743939033000000000 serverroom 100
## Migration 스크립트 실행
root@ip-10-0-1-129:~# bash influxdb_migration.sh
=== 데이터베이스 목록 추출 ===
=== 'test_db' 데이터베이스 데이터 내보내기 ===
writing out wal file data for test_db/autogen...complete.
=== 'test_db'에서 DDL 명령문 제거 (순수 데이터만 추출) ===
=== 대상 인스턴스에서 'test_db' 데이터베이스 생성 ===
% Total % Received % Xferd Average Speed Time Time Time Current
Dload Upload Total Spent Left Speed
100 58 0 33 100 25 8830 6689 --:--:-- --:--:-- --:--:-- 19333
=== 'test_db' 데이터 대상 인스턴스로 전송 ===
HTTP/1.1 204 No Content
Content-Type: application/json
Request-Id: 1db7ca55-12f3-11f0-8617-02dcd5ada24d
X-Influxdb-Build: OSS
X-Influxdb-Version: v1.11.8
X-Request-Id: 1db7ca55-12f3-11f0-8617-02dcd5ada24d
Date: Sun, 06 Apr 2025 14:26:23 GMT
=== 'test_db' 마이그레이션 완료 ===
=== 모든 데이터베이스 마이그레이션 완료 ===
9.2. Grafana에서 이상한 값 확인
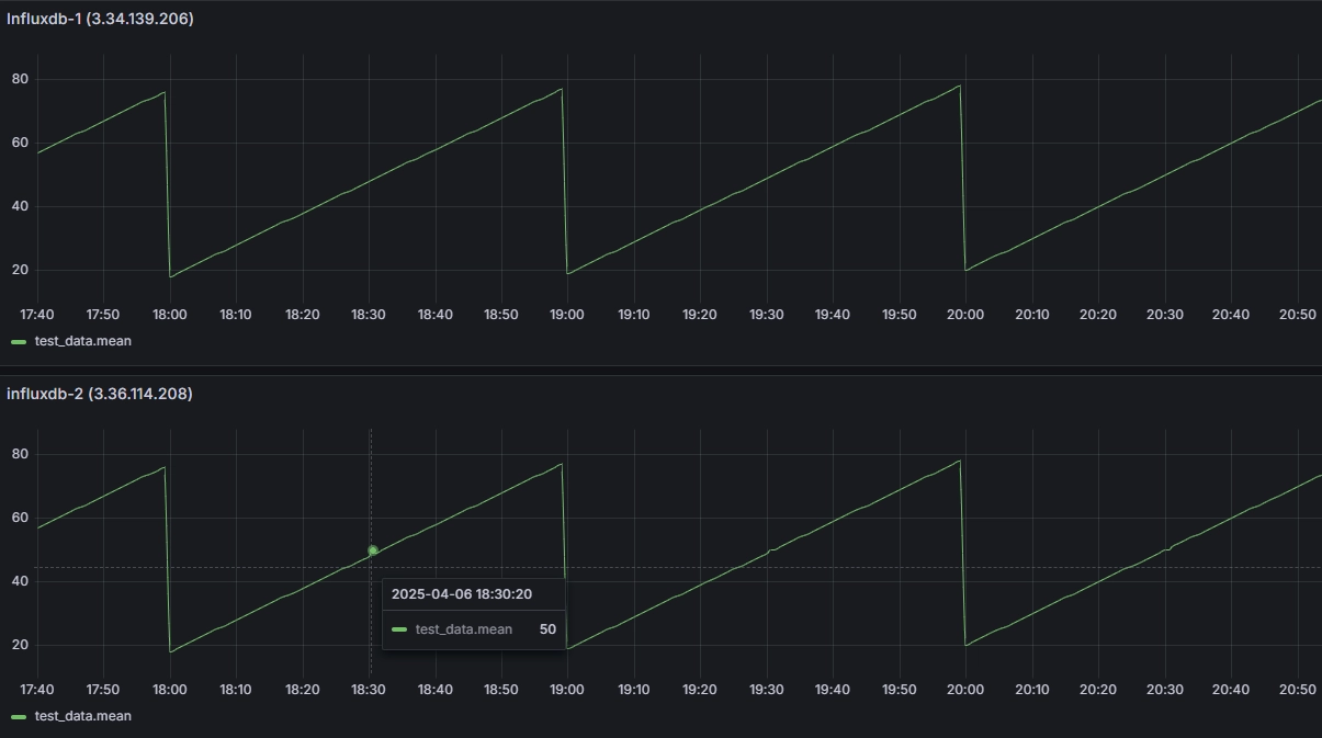
9.3. 데이터 덮어쓰기
100, 0, 100으로 삽입한 데이터로 인해 그래프가 흐트러진 것을 확인할 수 있습니다. 이제 해당 값을 50, 50, 50으로 덮어씌워 보겠습니다.
1
2
3
4
5
6
7
8
9
10
11
12
13
14
15
16
17
18
19
20
21
22
23
24
25
26
27
28
29
30
## 데이터 삽입 (덮어쓰기)
root@ip-10-0-1-67:~# curl -i -XPOST "http://localhost:8086/write?db=test_db" \
--data-binary "test_data,location=serverroom value=50 $TS1"
HTTP/1.1 204 No Content
Content-Type: application/json
Request-Id: d7d53509-12f4-11f0-863f-02dcd5ada24d
X-Influxdb-Build: OSS
X-Influxdb-Version: v1.11.8
X-Request-Id: d7d53509-12f4-11f0-863f-02dcd5ada24d
Date: Sun, 06 Apr 2025 14:38:45 GMT
root@ip-10-0-1-67:~# curl -i -XPOST "http://localhost:8086/write?db=test_db" \
--data-binary "test_data,location=serverroom value=50 $TS2"
HTTP/1.1 204 No Content
Content-Type: application/json
Request-Id: dd490164-12f4-11f0-8640-02dcd5ada24d
X-Influxdb-Build: OSS
X-Influxdb-Version: v1.11.8
X-Request-Id: dd490164-12f4-11f0-8640-02dcd5ada24d
Date: Sun, 06 Apr 2025 14:38:54 GMT
root@ip-10-0-1-67:~# curl -i -XPOST "http://localhost:8086/write?db=test_db" \
--data-binary "test_data,location=serverroom value=50 $TS3"
HTTP/1.1 204 No Content
Content-Type: application/json
Request-Id: e074ed20-12f4-11f0-8641-02dcd5ada24d
X-Influxdb-Build: OSS
X-Influxdb-Version: v1.11.8
X-Request-Id: e074ed20-12f4-11f0-8641-02dcd5ada24d
Date: Sun, 06 Apr 2025 14:38:59 GMT
9.4. Grafana 확인
100, 0, 100으로 흐트러진 데이터가 50, 50, 50 으로 잘 덮어 씌워진 것을 그래프를 통해 확인할 수 있습니다.
10. 결론
- Measurement 삭제 후 복구
- New InfluxDB에서 Measurement를 완전히 삭제한 뒤 Old InfluxDB에서 데이터를 가져오면, 원하는 시점과 데이터가 정상적으로 복원됨을 확인했습니다.
- 특정 시간대 데이터 삭제 후 복구
- New InfluxDB에서 5시간 전부터 3시간 전 사이의 데이터를 삭제한 뒤 Old -> New 마이그레이션을 수행하면, 해당 구간의 데이터가 다시 채워져 그래프가 완전하게 복원되었습니다.
- 이미 존재하는 시간대 데이터 덮어쓰기(Overwrite)
- 특정 시간대에 ‘이상한’ 값(예: 100, 0, 100 등)을 기록해 놓은 뒤 Old InfluxDB 데이터를 가져오면, 정확히 동일한 타임스탬프·태그·필드 조합의 측정값이 덮어써지는 것을 확인했습니다.
종합적으로, Line Protocol을 이용한 InfluxDB 1.x 간 마이그레이션은 다양한 시나리오(Measurement 삭제, 특정 시간대 데이터 삭제, 덮어쓰기)에 대해 안정적으로 동작했습니다. 실제 환경에서는 백업·성능·다운타임 고려가 필요하겠지만, 검증된 시나리오들로 볼 때 정상적인 마이그레이션 수행이 가능함을 알 수 있습니다.
궁금하신 점이나 추가해야 할 부분은 댓글이나 아래의 링크를 통해 문의해주세요.
Written with KKamJi







